Arhitecturi SCADA
  • Obiective
  • Organizarea sarcinilor de lucru
    1. Arhitecturi hardware


        SCADA este un acronim care vine de la denumirea in limba engleza (Supervisory Control And Data Aquisition). SCADA se refera deci la un sistem care colecteaza date de la diferiti senzori plasati in diverse puncte ale unui sistem tehnologic, date care apoi sunt trimise la un calculator central pe post de Server SCADA, care gestioneaza si controleaza aceste date. In urma procesarii datelor primite sau in urma comenzilor date de operatorul uman, se pot trimite comenzi spre sistemul tehnologic.
        Un sistem SCADA include un sistem hardware (interfata pentru semnalele de intrare si de iesire, controlere-PLC, relee, echipamente de comunicatii, etc) si un sistem software (interfata cu utilizatorul-HMI, baze de date, drivere, aplicatii, etc)
        SCADA ofera control în timp real permitand optimizarea explatarii sistemului tehnologic.
        In figura de jos, este prezentata o arhitectura hardware tipica.




        In general un server SCADA nu se conecteaza direct la PLC-urile conectate in sistemul tehnologic. De obicei se introduce un dispozitiv RTU (Remote Terminal Unit) care colecteaza si centralizeaza datele de la si dinspre PLC-uri, asemanaror cu schema de mai jos:



        Un dispozitiv RTU este instalat într-o locatie aflata la distanta si colecteaza date de la PLC-uri. Un RTU functioneaza deci pe post de concentrator de date.
        SCADA Server-ul cerere datee de la RTU, acesta codifica datele într-un format care este transmisibil, apoi RTU transmite datele catre serverul SCADA.
        RTU primeste de asemenea comenzi de la serverul SCADA, comenzi pe care le trimite spre procesul tehnologic.
        In cazul in care sistemul tehnologic este mai complex, este posibila conectarea mai multor dispozitive RTU.



        Dupa cum se observa, pentru a conecta mai multe dispozitive RTU sau alte dispozitive la serverul SCADA este nevoie de o noua magistrala de date. O linie seriala RS 485 permite conectarea mai multor dispozitive pe aceeasi magistrala de date. Serverul SCADA dispune doar de interfata RS-232, deci e nevoie de un convertor RS-232/RS-484. Figura de sus prezinta o arhitectura hardware tipica in care se folosesc mai multe dispozitive RTU.
        Pentru cresterea fiabilitatii sistemului, se pot plasa mai multe servere asigurandu-se astfel redundanta pentru Serverele SCADA.
        De asemenea pentru cresterea in continuare a fiabilitatii sistemului, se poate realiza redundanta pentru dispozitivele RTU plasindu-se mai multe astfel de dispozitive intr-o configuratie master-slave. Se pot plasa de asemenea mai multe magistrale de câmp asigurandu-se redundanta si la acest nivel.
        În cazul proceselor tehnologice critice, sau a proceselor in care costurile pentru mentenanta sunt ridicate trebuie asigurata o redondanta ridicata pentru a elimina incidentele cauzate de defectarea echipamentelor.
        Figura de jos prezinta o arhitectura hardware tipica pentru un sistem SCADA cu o redundanta dubla.



         În multe cazuri, dispozitivele RTU sau alte instrumente sunt echipate cu interfata RS-232. În acest caz, fiecare dintre acestea trebuie sa fie conectate print-un convertor serial RS-232/RS-484, în scopul de a conecta toate aceste dispozitivele pe aceiasi magistrala de date. Chiar si Serverul SCADA trebuie sa fie conectat prin intermediul unui convertor serial R-S484/RS-232. În loc de a folosi mai multe convertoare RS-232/RS-484, se poate folosi un sistem multi-dropping.




    2. Arhitecturi software


         Aplicatiile SCADA sunt realizate pe baza unei arhitecturi software asemanatoare cu arhitectura SCADA software prezentata în figura de jos. In principiu o arhitectura SCADA software are cel putin doua componente: Aplicatiea SCADA server si aplicatia SCADA client.
        Aplicatia SCADA Server este de obicei multi-tasking, fiind responsabile atat de achizitia de date cat si de stocarea acestora intr-o baza de date. In cazul de fata aplicatia SCADA server citeste date de la portul serial RS232 folosind protocolul MBUS RTU.



        Datele transferate de la RTU sunt stocate într-o baza de date. Datele sunt stocate in mai multe tabele.
        Aplicatia SCADA client utilizeaza baza de date actualizata de catre serverul SCADA în scopul de a realiza interfete garafice pentru utilizatori, asa numitele HMI (Human Machine Interface). Un HMI mimeaza un proces tehnologic, creaza liste de evenimente, rapoarte, liste de alarma si de avertizare, trending.
        In multe cazuri aplicatiile SCADA se adreseaza si utilizatorilor indepartati care dispun de o conexiune la Internet. In acest caz e nevoie de o noua componenta si anume : un WEB server. Un WEB server este folosit pentru generarea de pagini WEB dinamice, care sunt furnizate clientilor WEB SCADA. Clientii WEB SCADA pot(intr-un mod similar cu clienti obisnuiti SCADA )beneficia de facilitatile acestora si anume au acces in timp real la: liste de parametri, liste de evenimente sau lista de alarme, prin intermediul unui simplu browser .
         Baza de date este, de asemenea, utilizata pentru a tine un istoric al evolutiei în timp a diferitilor parametri monitorizati.
         Clientii WEB SCADA nu beneficiaza insa de aceleasi interfete grafice, aceleasi HMI-uri de care beneficiaza clientii obisnuiti. Clientii SCADA obisnuiti, ruleaza aplicatii specifice spre deosebire de clientii WEB scada care vizualizeaza pagini WEB oferite de WEB server.
        Pentru a reduce cat mai mult diferenta dintre clientii SCADA obisnuiti si clientii WEB SCADA, si pentru a oferi si acestora HMI-uri cat mai asemanatoare cu cele ale clientilor obisnuiti, se utilizeaza aplicatii WEB bazate pe servicii si instrumente virtuale. In figura de jos este prezentata o arhitectura SCADA software bazata pe servicii, pentru clientii WEB.




         Componentele tip de instrument virtual sunt construite pentru a pune la dispozitia utilizatorilor o interfata care ofera date pentru initializare, si generarea unui instrument virtual. Instrumentele virtuale plasate in paginile web vor fi conforme cu specificatiile furnizate de componentele tip de instrument virtual. Astfel orcice actualizare sau upgradare a instrumentelor virtuale se face unitar si automat prin furnizarea unui nou tip de componenta. Practic componentele tip de instrument virtual sunt servicii WEB puse la dispozitie de serverele de servicii web. Pentru a facilita cautarea acestor servicii, sunt necesare brokerele de servicii. In cazul serviciilor WEB pentru instrumente virtuale, acestea se numesc SCADA Services Broker. Sistemele SCADA Services Broker vor furnizeaza deci informatii despre componentele hardware care controleaza instrumentatia, astfel instrumentatia virtuala afisata in aplicatiile clientilor WEB va fi conforma cu instrumentatia fizica din sistem. Orce modificare a instalatiilor si instrumentatiei fizice, trebuie comunicata brokerilor, asfel instrumentatia virtuala sa fie conforma cu realitatea pe toata perioada de functionare a acestora.
        SCADA Services Broker sunt deci entitati care înregistreaza furnizorii de instrumente, date si servicii.
        Utilizarea SCADA Services Broker-ilor permite adaptarea continua a aplicatiilor WEB SCADA la noile realitati din sistemele SCADA realitati aparute in urma modificarilor si modernizarilor din cadrul acestor sisteme.
        In urma unei actualizari sau modificari a sistemului SCADA, se vor face publice noile specificatii, astfel, un instrument virtual apeleaza un SCADA Services Broker care va cauta noile specificatii pentru acel instrument si le va comunica instrumentului virtual.




         Punerea în aplicare a unui serviciu, necesita transferul unor informatii catre instrumentul virtual de catre furnizorul de servicii. Aceast transfer trebuie sa se realizeze intr-un mod standard. Transferul de date se face de cele mai multe ori prin intermediul mesajelor încapsulate în structuri de tip XML.
         De exemplu, descrierea unui instrument virtul care afiseaza presiunea,


    descrierea arata astfel:

    < vimeter type=”config”>
    	< caption > Manometer < /caption >
    	< code > Bar-276 < /code >
    	< addr >TP07 < /addr >
    	< mod > analog < /mod >
    	< aspect > markmax="0" < /aspect >
    	< backcolor > white < /backcolor >
    	< forecolor > magenta < /forecolor >
    	< width > 288 < /width >
    	< height > 316 < /height >
    	< poz > vertical < /poz >
    	< unit > bar < /unit >
    	< val > 27.5 < /val >
    	< minval > 0 < /minval >
    	< maxval > 50 < /maxval >
    < /vimeter >
    


        Datele transmise spre HMI prin intermediul formatului XML, au urmatoarea structura:

    < vimeter type=”data” >
    	< addr >TP07 < /addr >
    	< unit > bar < /unit >
    	< val > 27.5 < /val >
    < /vimeter >
    


        Pentru initializarea unui nou tip de instrument virtual, prin intermediul SCADA Service Broker-ului, se obtin urmatoarele date in format XML:

    < vimeter type=”request-for-monitor” >
    	< caption> Manometer < /caption >
    	< code> Bar-276 < /code >
    	< addr>TP07 < /addr >
    	< status>ready< /status >
    	< locale>Instrument replaced by maintanance op.< /locale >
    	< date-of-ready>12:05:2012< /date-of-ready >
    < /vimeter>
    


    3. Studiu de caz - Aplicatie SCADA pentru o instalatie de distributie gaze


    Arhitectura hardware SCADA pentru o instalatie de distributie gaze

        Este descrisa in continuare o arhitectura hardware SCADA scalara, a unuei instalatii de distributie gaze.
        Arhitectura scalara permite redimensionarea arhitecturii SCADA, fara a fi nevoie de a modifica toat hardware-ul sau a sistemelor software existente.
        Arhitectura scalara SCADA permite arhitecturii sa creasca adaugand cu noi facilitati, dar în acelasi timp pastrând investitia initiala. Figura de jos prezinta arhitectura hardware pentru instalatia de distributie gaze.



        Serverul SCADA comunica cu dispozitivele din camp prin linia seriala RS-232. RTU (Remote Terminal Unit) si Radio Base sunt conectate la RS-485 în sistemul multi-dropping. RTU este instalat într-o locatie indepartata si colecteaza date de la actuatoare, comportandu-se ca un concentrator de date.
        La cererea serverului SCADA, RTU codifica datele într-un format transmisibile si le trimite catre serverul SCADA. RTU primeste de asemenea comenzi de la serverul SCADA si le trimite spre procesul tehnologic. RTU este echipat cu canale de intrare pentru senzorii de masurare, canale de iesire pentru control, semnalizari de alarme si un port de comunicatii.
        Scopul principal al RTU este de a interconecta dispozitivele de câmp (actuatoare) cu serverul SCADA prin intermediul unui protocol MODBUS RTU.
        RTU transfera toate informatiile de la senzorii din câmp la nivelul superior de control adica spre serverul SCADA.
        Datele sunt transmise prin linia seriala RS-485 utilizand protocol de comunicare MODBUS RTU.
        RTU este, de asemenea, în masura sa execute diverse programe simple autonom, fara a implica serverul SCADA pentru a creste autonomia instalatiei fata de serverul SCADA.
        Radio Baza colecteaza date de la senzori de presiune fara fir si le transmite spre la serverul SCADA.
        Pentru a conecta serverul de SCADA la linie de seriala R-S485, se utilizeaza un convertor serial RS-232/RS-485.
        Serverele SCADA sunt conectate la clientii SCADA prin internediul retelei locale LAN Ethernet iar clientii WEB sunt conectat prin intermediul retelei Internet.

    Interfata om masina

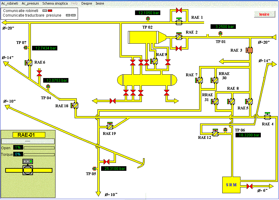
        HMI (Human Machine Interface) reprezinta interfata om masina. Un HMI mimeaza procesul tehnologic printr-o grafica sugestiva si totodata prezinta datele prelucrate catre un operator uman. Totodata operatorul uman poate transmite prin intermediul HMI-ului comenzi spre procesul monitorizat.



        HMI-urile sunt prezente in aplicatiile client aplicatii in care se ofera o interfata intuitiva si usor de utilizat de catre utilizator. Asa cum se arata în de sus, HMI mimeaza o instalatie de distributie de gaz, operatorii putand vedea un o "Oglinda" electronica a instalatiei de gaz. Aplicatia client SCADA ofera, de asemenea diverse facilitati in ecrane multiple, care pot contine diagrame sinoptice si texte pentru a afisa evenimente, rapoarte, liste de alarma, trending-uri.

    Test de autoevaluare